Standalone campaign manager
Introduction
The Standalone Campaign Manager is a web portal designed for managing ad campaigns. It provides an interface for creating, modifying, and monitoring ad campaigns and a dashboard where platform users can track business performance.

Standalone Campaign Manager
Structure
The MCM standalone campaign manager a portal with the ability to view and manage all ad accounts and campaigns under your platform. Portal users can create campaigns and set details such as title, budget, schedule, and bidding strategy. The portal utilizes an email invite system to provide access links to your advertisers. Users also have the ability manage their login credentials (email and password combination) in the portal.
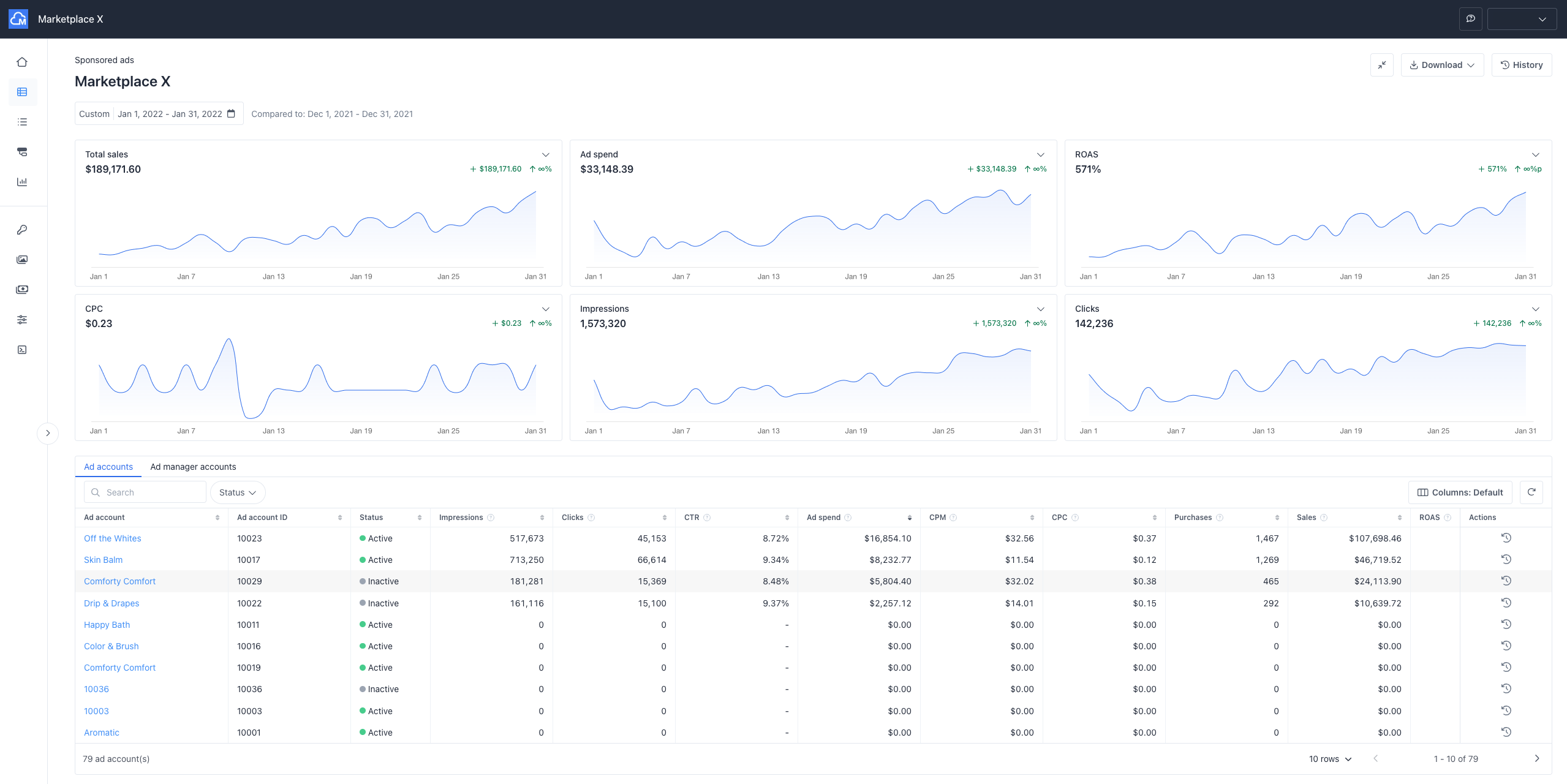
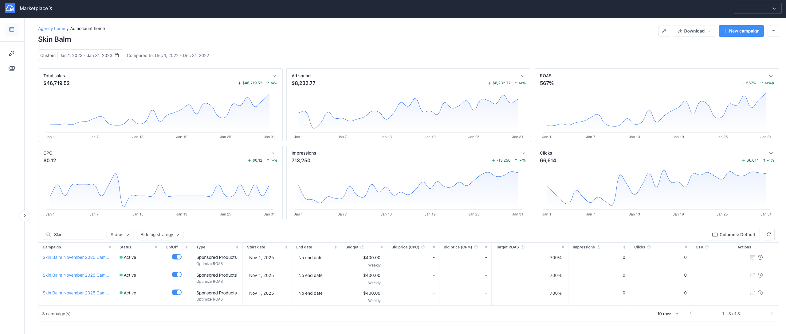
The campaign manager portal comes with a dashboard where platform owners can track business performance (e.g., ROAS, ad spend, revenue, etc.) and advertisers or agency users can track their advertising performance. The home page a user sees when logging into the portal will depend on the role given to the user. For example, an ad account user will only have access to their ad accounts, while a platform owner can view and manage the entire platform.
User Roles & Permissions
Please see the User Roles & Permissions page as well as API and SSO Credential Management for more information on how to manage user roles, permissions, and API keys within the Stand Alone campaign manager.

Platform owner’s Homepage

Ad Account User's Homepage

Standalone Campaign Manager Home Page
Updated about 1 month ago
